
前言
这是不是你的电子书库?

无分类,无标签,杂乱无章 你是否想有一个这样的电子书库?

今天,就让我们来搭建一个自己的个人电子书库! 什么是Talebook?
talebook是开源项目,是一个简洁但强大的私人书籍管理系统。 它基于calibre项目构建,具备书籍管理、在线阅读与推送、用户管理、SSO登录、从百度/豆瓣拉取书籍信息等功能。 云书架

准备
首先,您需要一个云服务器
云服务器是什么?
云服务器(Elastic Compute Service, ECS) 是一种简单高效、安全可靠、处理能力可弹性伸缩的计算服务。其管理方式比物理服务器更简单高效。用户无需提前购买硬件,即可迅速创建或释放任意多台云服务器。 云服务器_百度百科
说人话:云服务器是一个24小时开机的虚拟电脑,可以用来搭建各种服务
怎么购买一个服务器?
注册账户
打开雨云官网,点击登录/注册

再点注册

填写用户名和密码,优惠码填写wow可获得永久八五折优惠 然后点击确认注册 注册后再登录就可以进入控制台了

绑定微信
进入控制台后,将鼠标移至你的用户名上,点击修改资料

选择绑定绑定QQ&微信,点击绑定微信 使用微信扫码关注公众号后,点击确认,就绑定成功了

购买云服
点击总览,云服务器,购买云服务器 区域选择香港四区

配置选择流量叠加型,中配版

操作系统选择Debian 11 预安装APP选宝塔面板 公网IP选择独享公网IP模式(独立IP)

如果弹出“推荐宝塔预装版”的提示,选择保持选择

然后点击立即购买

购买后自动跳到云服务器的界面,点击管理

如果你的服务器快到期的话,请点击续费选项卡,然后续费 不然你的书将会丢失!

安装
进入宝塔面板
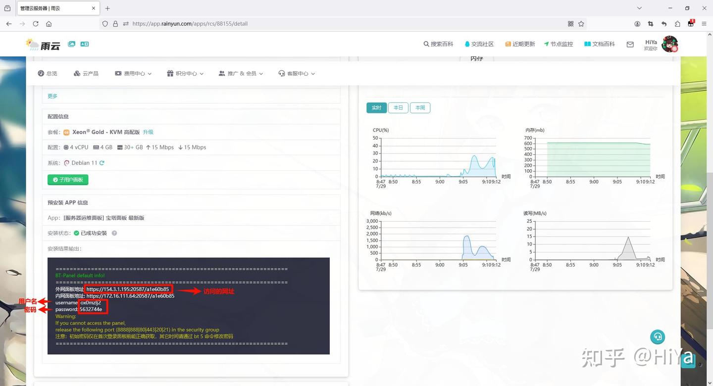
在信息与监控选项卡中,找到预安装APP信息 在安装结果输出中,找到外网面板地址,然后进入后面的网址 下面的username和password分别对应用户名和密码

如果说网页存在安全问题,点击了高级中的接受风险并访问


然后同意协议

接下来面板会让你绑定宝塔账号 如果你没有账号,点击下面的注册账号 然后在面板中输入手机号和密码,点击登录

安装Docker
在侧边栏中选择Docker 面板会提示你未安装Docker,点击立即安装

安装方式选择默认,点击确定

等待安装完成
稍微等一下,看到安装成功就可以继续了

拉取talebook镜像
安装完成后面板可能还会提示未安装,刷新一下就可以了 接下来点击线上镜像,搜索talebook,点击搜索按钮 找到镜像名为talebook/talebook的镜像,点击拉取

接下来等待拉取完成(不要关闭窗口) 拉取完成自动关闭窗口,就可以进行下一步了

创建容器
接下来点击容器,创建容器

镜像名称随便写(不要含有中文,最好为全英文) 镜像选择talebook/talebook:lastest 端口选择暴露端口 点两次添加 第一条中本地填写8080,容器填写80,协议选择TCP 第二条中本地填写8443,容器填写443,协议选择TCP 其它的设置不要动 点击创建


如果端口创建不成功,请在容器管理中再次设置端口映射,否则公网无法访问。
安装taleook
接下来只差最后一步了! 在浏览器中进入网站'公网IP:8080' 注意:这里的公网IP要替换成你的服务器的公网IP列表中的那个

然后不出意外你应该会看到这个安装页面 如果没有看到,可以等一下,或者看一下那一步操作错误 标题随便写 用户名和密码填写一个自己记得住的 邮箱也是填自己的(如果没有邮箱可以填写你的QQ号@qq.com,也可以注册一个) 私人图书馆可以开也可以不开,如果开了一定要记住(建议访问码填数字) 然后点击完成设置


至此,您自己的个人图书馆就搭建完成了
使用
完成后再次进入网址公网IP:8080 如果设置了访问密码就填写访问密码后点击LOGIN

接下来就进入首页了,建议你把这个网站放到收藏夹里
登录账号
点击首页右上角的请登录 输入用户名和密码,点击登录

删除自带图书
Talebook自带了几个实例图书 接下来我们来删除它们(除非你不想删) 点击右上角的管理,图书管理,在操作一栏中点击操作,删除此书 重复几次,直到书被删除完成

上传图书
点击首页,再点击右下角的上传的图标,选择要上传的电子书,点击上传
修改/更新书籍信息
大部分书应该本来就有这些信息 但还有一些书的信息是没有/不正确的 这里以这本书为例 点击右上角的管理 这里你可以手动编辑/自动编辑 先演示手动编辑 点击编辑图书信息,再在网上找到有关这本书的信息
推荐使用以下平台: 豆瓣 | 百度百科 | 当当云阅读 | 微信读书
填写对应的书籍信息,点击保存

接下来演示自动编辑 点击从互联网更新信息,它会查找一会,然后出来这本书的信息 如果信息无误,点击设置,然后选择更新的东西
在线阅读
在书籍的下面点击在线阅读即可

最后
如果你的服务器快到期的话,请不要忘了在雨云的控制界面点击续费选项卡,然后续费 不然你的书将会丢失!

评论